Marg WordStream

Marg ERP 9+

What is WordStream?

WordStream is an online advertising platform designed to help businesses manage and improve their digital ad campaigns across platforms like Google, Facebook, Bing, and more. It offers smart tools to simplify pay-per-click (PPC) advertising, making it easier to track performance, optimize ads, and boost return on investment. WordStream is especially useful for small and medium businesses looking to compete effectively in the digital ad space without needing deep marketing expertise. Its automation and data-driven insights turn complex campaign management into a smooth and manageable process.

Pricing of Marg ERP-Pharmaceutical Industry Software

Pricing plans

Introduce pricing plans

Simple, transparent pricing that grows with you. Try any plan free for 30 days.

Click here to get detailed pricing as per your requirements.

Key Specification

Other Categories:
Deployment: Cloud Hosted
Customer Support: Phone,Live Chat,Online (Ticket)
Customization: No
Languages Support: English

Who uses WordStream

Personal
Personal
StartUps
StartUps
SMEs
SMEs

Company Details

  • Company Name: WordStream
  • Headquarter: Boston, Massachusetts United States

WordStream Description

Why Choose WordStream?

WordStream is a trusted choice for businesses seeking to streamline their digital marketing efforts. As a powerful social media marketing software, it combines automated tools with clear performance insights, enabling users to enhance campaigns with minimal effort. The platform’s signature “20-Minute Work Week” delivers quick, actionable suggestions to improve ads and reduce wasted spend. Whether you're managing one campaign or many, WordStream helps you stay organized, efficient, and profitable. It’s ideal for marketers who want better results from their ad budget while saving time. Plus, with built-in recommendations and multi-platform support, it becomes easier to manage ads across Google, Facebook, and Bing in one place.

Benefits of WordStream

  • Weekly Optimization Tips: Quick action items to boost campaign results.
  • Better ROI: Reduces waste and helps improve ad efficiency.
  • Centralized Campaign Control: Manage multiple platforms from one dashboard.
  • User-Friendly Design: No need for advanced marketing knowledge.
  • Informed Decision-Making: Smart insights based on real-time data.
  • Flexible Budgeting Tools: Helps control and allocate ad spend effectively.
  • Boosted Ad Performance: Helps identify top-performing keywords and creatives.

How to Use WordStream

Getting started with WordStream is simple. First, connect your Google, Facebook, or Microsoft Ads account to the platform. Once synced, WordStream analyzes your ad data and offers personalized recommendations through its “20-Minute Work Week” feature. Users can review suggestions like adjusting bids, pausing underperforming ads, or adding new keywords. You can also use tools for keyword research, landing page analysis, and ad creation. Everything is managed from a single dashboard, giving you full visibility and control over your campaigns—even if you're new to PPC advertising.

Features of WordStream

  • 20-Minute Work Week: Weekly, easy-to-follow improvement suggestions.
  • Multi-Platform Ad Management: Manage Google, Bing, and Facebook ads together.
  • Keyword Tools: Discover high-value keywords for better targeting.
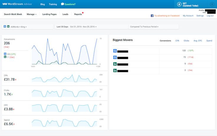
  • Ad Performance Reports: Clear, visual insights into campaign performance.
  • Landing Page Grader: Evaluate and improve page effectiveness.
  • Conversion Tracking: Monitor key actions from ad clicks to purchases.
  • Automated Bid Adjustments: Optimize bids based on campaign data.

What Makes WordStream Different?

WordStream stands out for making online advertising simple and accessible. Unlike traditional ad tools that can be overwhelming, WordStream’s intuitive dashboard, automation features, and weekly guidance make PPC advertising manageable even for non-experts. The “20-Minute Work Week” is a unique feature that sets it apart, giving users actionable insights without spending hours on analysis. WordStream also combines campaign management across platforms—so you don’t need to switch tools or dashboards. It's a smart solution for businesses that want powerful results with less effort and complexity.

Who Can Benefit from WordStream?

WordStream is designed for a wide range of users, including small businesses, marketing teams, freelancers, and digital agencies. If you run paid ads on Google, Facebook, or Bing, this tool can help you save time and get better results. Startups and growing companies without large marketing teams can manage their campaigns more efficiently. Marketing agencies will also find it useful for handling multiple client accounts in one place. Whether you’re focused on lead generation, sales, or brand awareness, WordStream offers tools that adapt to your goals.

Is WordStream Easy to Use?

Yes, WordStream is built with simplicity in mind. Its dashboard is clean, intuitive, and easy to navigate, even for users new to PPC. The software walks you through optimization tasks step-by-step with helpful tips and explanations. Features like color-coded reports, actionable alerts, and automation make managing ads less overwhelming. You don’t need to be a digital marketing expert—WordStream does the heavy lifting, so you can focus on making decisions that grow your business.

What Support Does WordStream Offer?

WordStream provides strong support to help users get the most out of the platform:

  • Email and Live Chat Support: Fast help for any issues or questions.
  • Onboarding Help: Guided setup and training for new users.
  • Help Center: Articles, guides, and how-to resources.
  • Video Tutorials: Visual walk-throughs for using key features.
  • Webinars: Live learning sessions on marketing strategies and PPC trends.
  • Dedicated Account Managers: For advanced plans, get personalized expert support.

These resources ensure that users feel supported at every step of their advertising journey.

WordStream Video

Alternative

More Alternative

Zoho Social Verified

The easiest way to manage your brands on social media

Snapchat Verified

Chat, send Snaps, explore Stories, and try Lenses on desktop, or download the app on mobile! See how to connect & create with friends on Snapchat

Keka HR Payroll Platform Screenshots

User Reviews

WRITE A REVIEW
quotes

Full of false promises, dishonest I would never recommend them to anyone We hired them to improve our Google Adwords and Bing ranking, unfortunately, our ranking went down in both.

- Pureaqua Inc-usa

quotes

We've been sold something that we did not need! Everything that their software offers can be done in Google Ads very easily...What a massive waste of money!

- AGGA Restaurant

quotes

edit: Replying back and saying "read the fine print" isn't customer service. Why did you bother replying? You sell air. Why put in your contract 30 days notice to cancel when you sell software you can simply turn off? Because you know people don't read the fine print is why, and you want to take advantage. That's the entire reason i wrote this review to tell others about your crappy policies.I requested service cancellation. I was billed Dec 25th. Requested cancellation Jan 7. There is no way to cancel service from within your account which should have been the first red flag. So I requested cancelation through their customer support. I was told "my request was received" but then you are forced into taking a call from their management to try to push continuing with their service. I didn't take the call and was greeted then with a follow up email asking me to call them. I told them to just cancel the service. Then i received another email saying I will be billed again on Jan 25th for another month of service and my account will be shut down on Feb 25th. I wasn't asking for a partial refund for the 2 weeks I used starting Dec 25th. I was happy to pay for service through the 25th of January. No problem. But to then bill me for another month of service when I clearly have no intention of using it. Buyer beware.

- Michael Lawrence

quotes

BE WARNED - This hasn't worked for my business. - YOU WILL NOT GET A REFUND AS THEY ABROAD AND CAN HIDE BEHIND BEING IN A DIFFERENT COUNTRY

- Vanessa

quotes

Terrible company and performance, but great salesman working you from day 1 to get that contract signed. Just checkout the Adwords screenshot I included. You can see that right when I started using Wordstream and following their algorithms' suggestions, and those of the consultant, COSTS SOARED HIGHER, and yet CONVERSION RATE PLUMMETED. My 3 month contract ended and I canceled two weeks prior, which is 12 days earlier than I needed to, and yet they still charged me an extra month of fees and refused to refund me my money.Their service is terrible and they banged me for an extra month's fees despite my written cancellation beyond the minimum time frame required. I wouldn't buy a bag of peanuts from this company - total trash.

- Todd

Keka HR Payroll Platform Key Clients

Frequently asked questions

Everything you need to know about discovering, comparing, and choosing the right AI software for your business.

WordStream has 0 plans.

WordStream provides Phone,Live Chat,Online (Ticket) support.

WordStream is allowed 0 Days Free Trial.

WordStream provides Help Guides,Video Guides,Blogs for the software training.

Need Help Selecting
the Right AI Solution?

Speak with our team for tailored recommendations and insights to accelerate your AI adoption.

ai-help-img