Marg Luz Analytics

Marg ERP 9+

Check How Luz Analytics can help to automate Indian Business. SaaSAdviser provide their list of features, pricing, Free demo and Comparison with the best alternative

Pricing of Marg ERP-Pharmaceutical Industry Software

Pricing plans

Introduce pricing plans

Simple, transparent pricing that grows with you. Try any plan free for 30 days.

Basic

USD 0.00 /Per Year

USD0.00

Perfect for your business requirements and platform usage.

BOOK A DEMO
WHAT YOU WILL GET

Key Specification

Other Categories:
Deployment: Cloud Hosted,On Premise,Any,Hybrid
Customer Support: Email,Phone
Customization:
Languages Support: English

Who uses Luz Analytics

StartUps
StartUps
SMEs
SMEs
Agencies
Agencies
Enterprises
Enterprises

Company Details

  • Company Name: Luz
  • Headquarter: United States

Luz Analytics Description

Luz Analytics Video

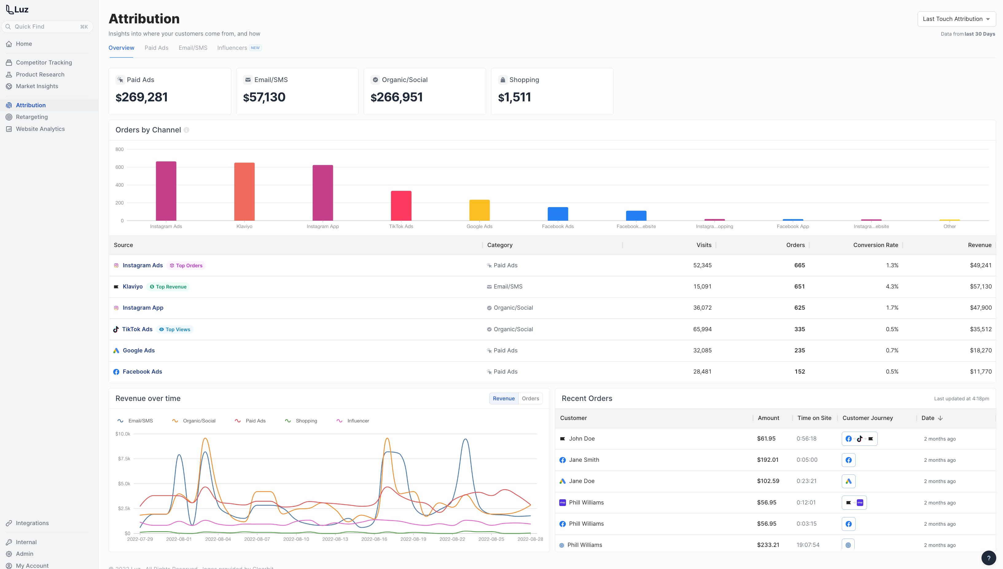
Keka HR Payroll Platform Screenshots

User Reviews

WRITE A REVIEW

Keka HR Payroll Platform Key Clients

Frequently asked questions

Everything you need to know about discovering, comparing, and choosing the right AI software for your business.

Luz Analytics has 1 plans,

  • Basic USD Per Year

Luz Analytics provides Email,Phone support.

Luz Analytics is not allowing Free Trial.

Luz Analytics provides Blogs for the software training.

Need Help Selecting
the Right AI Solution?

Speak with our team for tailored recommendations and insights to accelerate your AI adoption.

ai-help-img